Run Reports
When you run tests with Testomat.io, the system generates a Run Report displaying your test results. You can view these reports in two ways: basic view and extended view. Let’s explore each option.
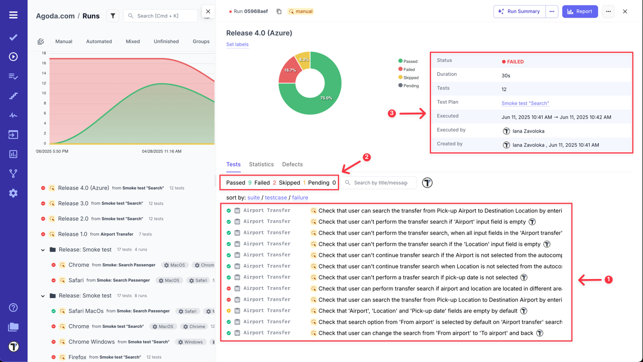
Run Report Basic View
Section titled “Run Report Basic View”Clicking on the Test Run will toggle Run Report screen in basic view.

In this basic Run Report, you can:
- View a list of test cases.
- Check their statuses (Passed, Failed, Skipped, Pending, Custom statuses).
- Review general information on the Run Result.

- Sort test cases by suite, test case names or failure status.
- Filter test cases by status, type, added messages, custom statuses, or assignees.

- Search test cases by title or message.

- Customize test cases view - (learn more in the How to Customize Test Cases View section).

Additionally, click on any test case within the run report to open it and view its details.

Moreover, you can view the history of run results for selected test case by filtering them by group name, defects, labels or environment.

You can also check overall Statistics by suites/tags/labels/assignees/priorities/custom statuses for the selected test run.

How to Customize Test Cases View
Section titled “How to Customize Test Cases View”Testomat.io allows you to customize the dispalay of test cases within a Run Report.
This feature helps you:
- Show or hide columns such as test status, duration, labels, tags, priority, etc.
- Focus only on the data most reelvant to you or your team.
- Tailor the report layout for different review needs.
To cusmozite your Run Report view, follow next steps:
- Select any Run.
- Click the ‘Custom view’ button to open the configurable view instantly.

- Click the ‘Settings’ icon to access ‘Runs List Settings’.
- Adjust Run view:
- Select/deselect columns to show only the data you need.
- Set each column width (px), to suit your preferences (or leave empty for automatic sizing).
- Click the ‘Save’ button to apply your changes.

You can also adjust each column width manually, in this case changes will save automatically.

Run Report Extended View
Section titled “Run Report Extended View”If you click the ‘Report’ button from Basic Run Report view, you will see the extended view of the Run Report.

In the extended report view, you can:
- View a list of tests.
- Check their status (Passed, Failed, Skipped, Pending, Custom statuses).
- See overview of all executed tests grouped by suites, tags, labels, assignees, or priorities.
- Review the Run Report Summary.

- Check ‘Flaky Tests’ Analytics, if applicable.

- Sort suites by Name and Failed status (as well works for Tags, Labels, Assignees, Priorities, Custom Statuses) in the Overview widget.

- Filter test cases by status, type, added messages, custom statuses, or assignees.

- Search test cases by title or message.

Similar to the basic run report view, click on a test case to see its details or the history of run results.

RunGroup Report
Section titled “RunGroup Report”The same as for Runs, you can also view RunGroups Reportes. To open RunGroup Report basic view, simply click on its name - RunGroup Report window will be displayed with general information and runs summary.

For more information go to the RunGroup Report Basic View section ‘RunGroups’ page.
From RunGroup Report Basic View you can open Combined Report for RunGroups, by clicking on the ‘Combined Report’ button. This Report is designed to help you aggregate and analyze the results of multiple test runs within a single view. You can find more information about this report in Combined Report for RunGroups section on ‘RunGroups’ page.
How to Download Run Report as Spreadsheet
Section titled “How to Download Run Report as Spreadsheet”Testomat.io allows you to export Run Reports as a spreadsheet (XLSX file) to obtain your test data.
Download Multiple Run Reports in One File:
- Go to Runs.
- Enable ‘Multi-select’.
- Select the Runs you want to download.
- Click the ‘Extra menu’ button.
- Select ‘Download’ option.

Download a Separate Run Report:
- Go to Runs.
- Select a Run Report.
- Click the ‘Report’ button.

- Click the ‘Extra menu’ button.
- Select ‘Download as Spreadsheet’ option.

How to Export Run Report in PDF Format
Section titled “How to Export Run Report in PDF Format”Testomat.io also allows you to export your test run results as a PDF report. This feature enables easy sharing and archiving of test outcomes outside of Testomat.io.
You can generate a structured PDF report with test execution details in two ways:
- Go to Runs.
- Select a Run Report.
- Click the ‘Extra menu’ button.
- Select ‘Export as PDF’ option.

OR
- Go to Runs.
- Select a Run Report.
- Click the ‘Report’ button.

- Click the ‘Extra menu’ button.
- Select ‘Export as PDF’ option.

Example of Test Run Report in PDF format

Use cases for PDF Reports:
-
Sharing results with stakeholders: Quickly generate a portable summary of test outcomes for product owners, QA managers, or external partners who may not have access to the platform.
-
Audit and compliance documentation: Maintain a formal record of test results in a fixed format for compliance, certification, or audit purposes.
-
Team retrospectives and reviews: Use the PDF report to review test coverage and outcomes during retrospectives or sprint reviews without relying on live access to the system.
How to Share Run Report
Section titled “How to Share Run Report”You can share your Run Report for external access from the Extended report view using two options: ‘Share Report by Email’ or ‘Share Report Publicly’.
Share Report by Email
Section titled “Share Report by Email”- Open Extended report view.

- Click the ‘Extra menu’ button.
- Select ‘Share Report by Email’ option.

- Enter one or multiple emails, separated with commas, in the displayed modal.
- Click the ‘Send’ button.

Example of the email with Run Report

Share Report Publicly
Section titled “Share Report Publicly”- Open Extended report view.

- Click the ‘Extra menu’ button.
- Select ‘Share Report Publicly’ option.

- Select ‘Expiration Date’ (7 days is set by default).
- ‘Protect by passcode’ is enabled by default for better security (you can disable it if needed).
- Click the ‘Share’ button in the displayed modal.

- Copy the URL for sharing the report.
- Copy and share the Passcode with the link.
- Copy and share the Expiration date, if needed.

After the Run Report Public URL is generated, ‘Share’ button will be displayed on the Extended run report page.

Users with access to ‘Public Run Report’ can:
- Filter test cases by statuses.
- Search test cases by name.
- Copy the URL for sharing the Run report.
- Check ‘Full Report’ (only users with project access).

Compare Test Runs
Section titled “Compare Test Runs”Select test runs to see a visual display of their similarities and differences. Compare your run reports and analyze them by parameters such as Flaky, Reviewed, Degraded, and more.
To compare Runs:
- Enable Multiselection.
- Select the Runs you want to compare.
- Click the ‘Compare’ button.

This feature is also available for RunGroups, allowing you to compare test results from different runs within a single RunGroup. You can find more information about it in the Combined Report for RunGroups section on ‘RunGroups’ page.